centos下载安装,其余去看官网:https://grafana.com/grafana/download?platform=linux
jssudo yum install -y https://dl.grafana.com/grafana-enterprise/release/12.2.0/grafana-enterprise_12.2.0_17949786146_linux_amd64.rpm
启动grfana
jssystemctl start grafana-server.service
访问grfana: IP+3000端口
账号密码默认:admin
登录后跳过,先不改密码



最后保存
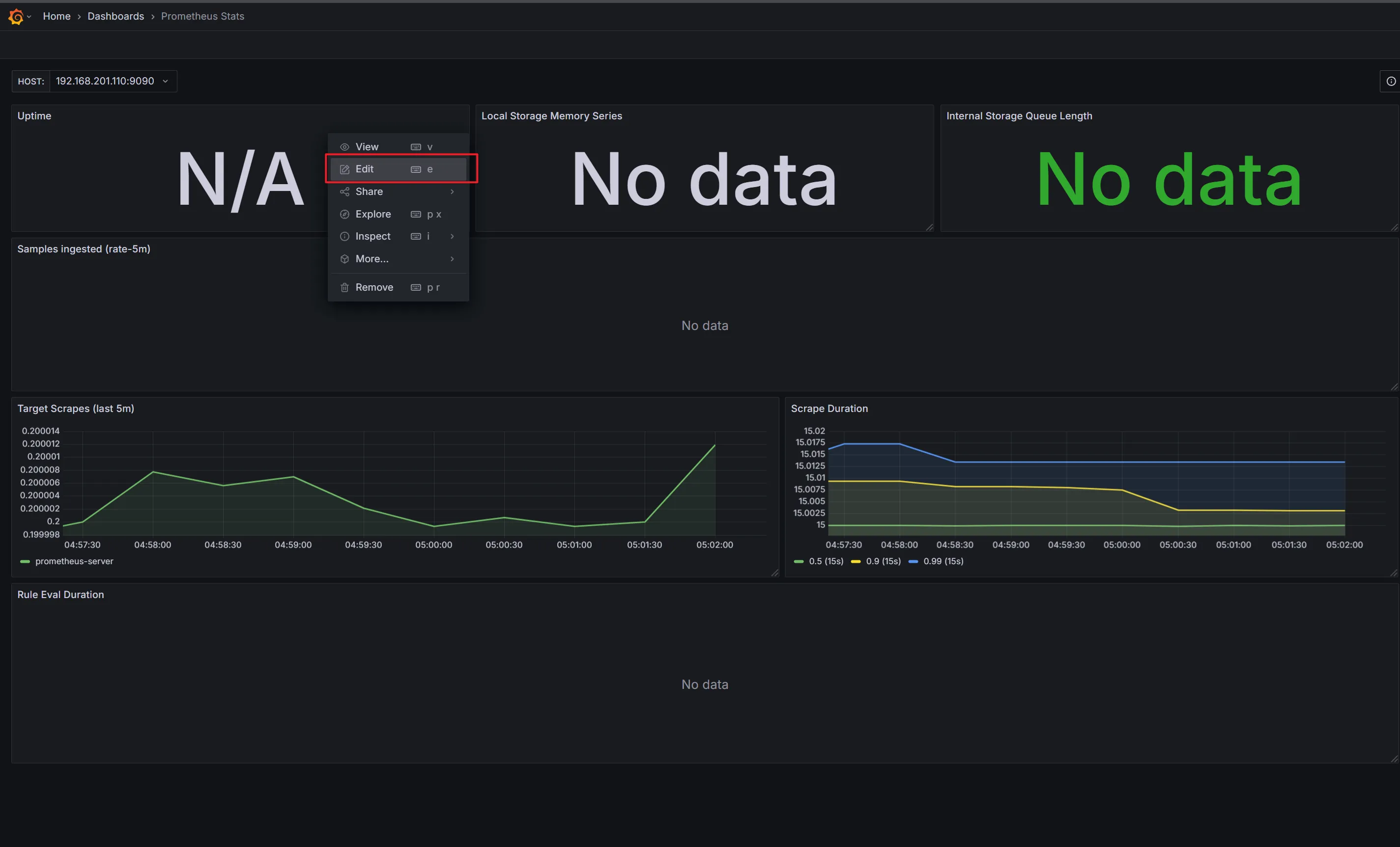
仪表盘导入



然后查看为啥没数据


因为这里跟我们yml文件配置的job名称不一样
改了后就出来了

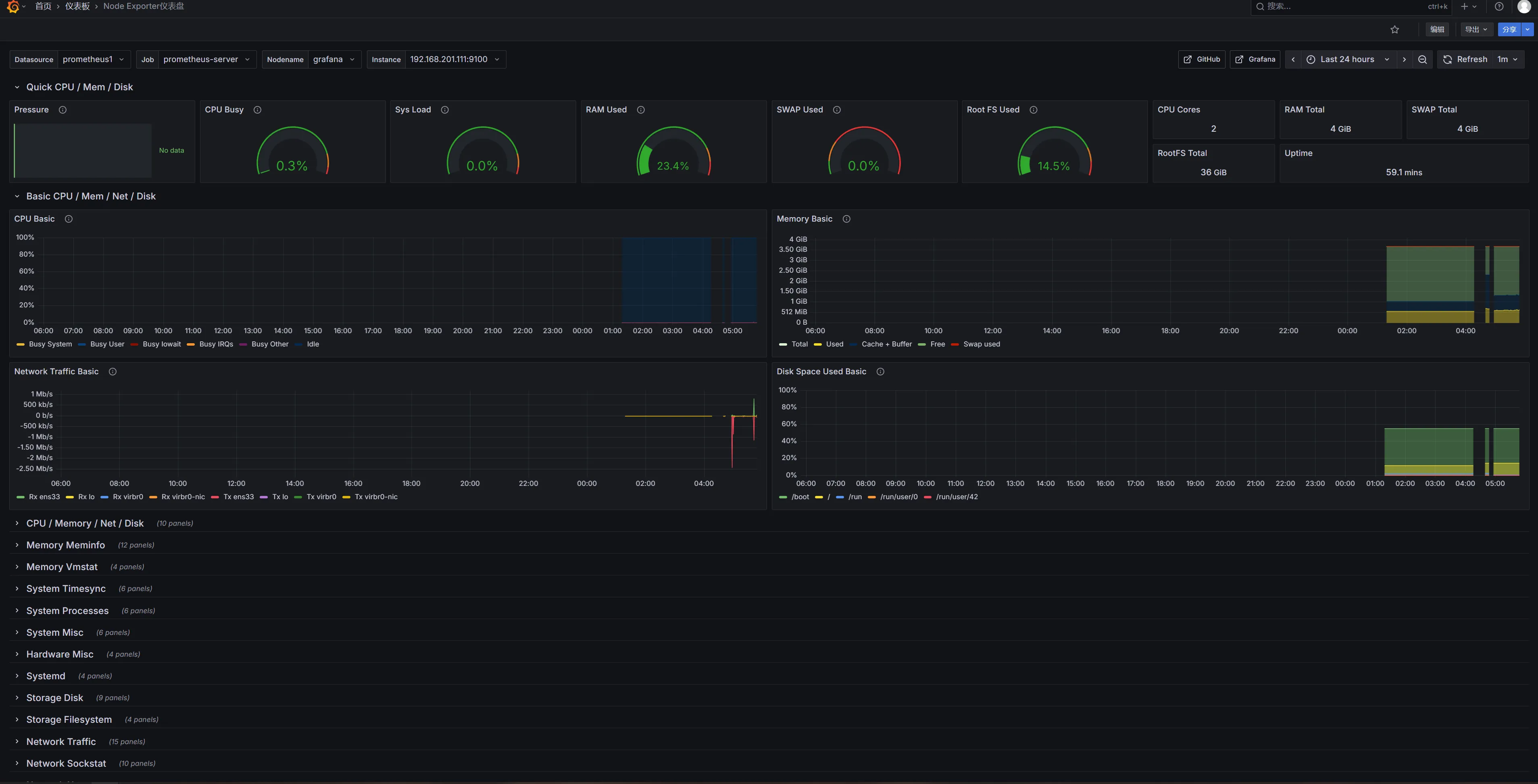
https://grafana.com/grafana/dashboards/1860-node-exporter-full/





本文作者:松轩(^U^)
本文链接:
版权声明:本博客所有文章除特别声明外,均采用 BY-NC-SA 许可协议。转载请注明出处!