jsnode_memory_Mapped_bytes

图形化界面查看

jsnode_cpu_guest_seconds_total


jsnode_cpu_guest_seconds_total{instance="192.168.201.111:9100"}
这样就把该192.168.201.111:9100节点的cpu情况查询出来了

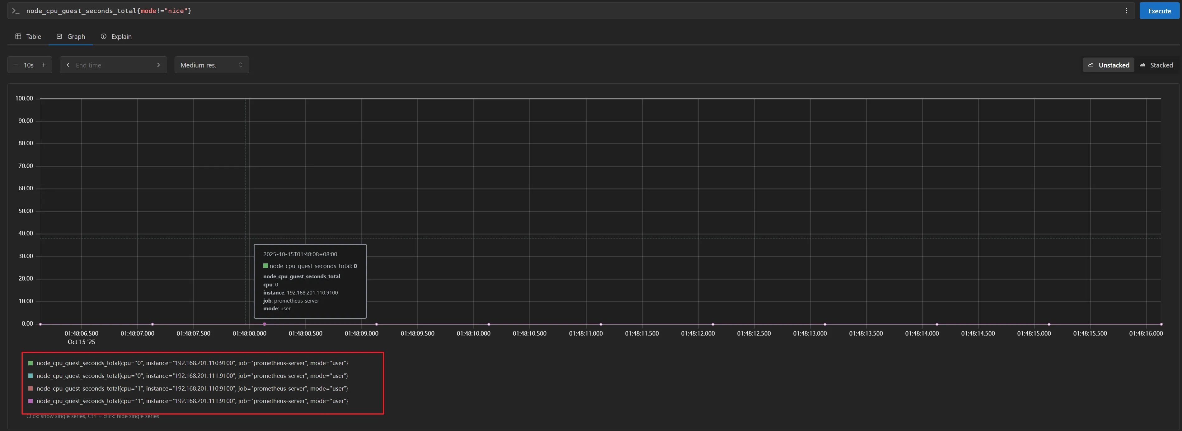
jsnode_cpu_guest_seconds_total{mode!="nice"}
这样就只有user的了

jsnode_disk_info

jsnode_disk_info{instance=~"192.168.201.110.*"}
rate(v range-vector)计算时间序列在范围向量中的每秒平均增长率。自动调整单调性中断(例如由于目标重启而重置的计数器)。此外,计算会延伸到时间范围的两端,允许错过抓取或抓取周期与范围时间周期的不完美对齐。
jsrate(node_cpu_guest_seconds_total{instance="192.168.201.111:9100"}[1m])
COUNT() 函数
用途:计算匹配标签的时间序列 数量(统计序列条数)
本质:计数操作,不关心具体的指标数值
统计所有磁盘的数量(每个磁盘对应一条时间序列):
jscount(node_disk_info)
SUM() 函数
用途:对匹配时间序列的 数值进行求和(计算总值)
本质:数值累加操作,要求指标必须是数值类型
计算所有磁盘的写入字节总量(累加每个磁盘的写入量):
jssum(node_disk_written_bytes_total)
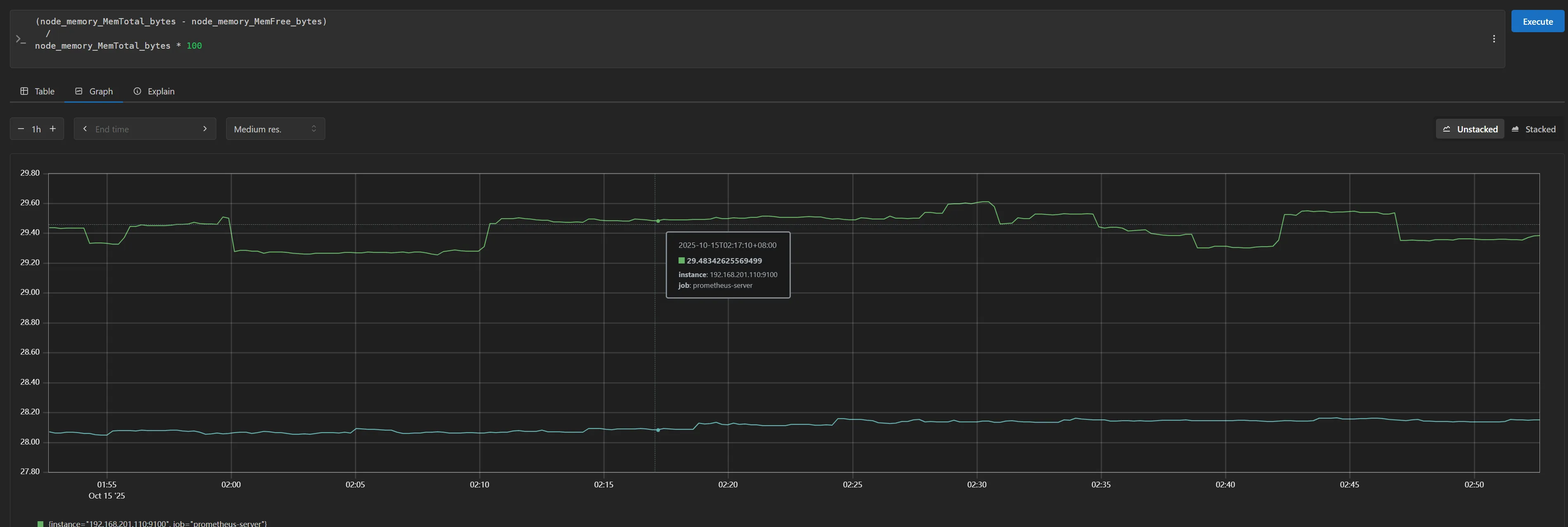
内存使用率计算
js(node_memory_MemTotal_bytes - node_memory_MemFree_bytes)
/
node_memory_MemTotal_bytes * 100
作用:计算已用内存百分比
公式:(总内存 - 空闲内存) / 总内存 * 100

内存可用率计算
jsnode_memory_MemAvailable_bytes
/
node_memory_MemTotal_bytes * 100
作用:计算可用内存百分比
公式:(可用内存) / 总内存 * 100

本文作者:松轩(^U^)
本文链接:
版权声明:本博客所有文章除特别声明外,均采用 BY-NC-SA 许可协议。转载请注明出处!